티스토리 뷰
PMM은 Percona에서 프로메테우스와 그라파나를 이용해 무료로 배포하고 있는 모니터링 툴입니다. (https://www.percona.com/software/database-tools/percona-monitoring-and-management)
PMM에서는 Linux Node, MySQL(MariaDB), PostgreSQL, MongoDB의 모니터링이 가능합니다.
설치
1.Docker 로 pmm 메인 서버 설치
# docker pmm-server 설치후 8080,443 포트 오픈
curl -fsSL https://get.docker.com/ | sudo sh
sudo usermod -aG docker $USER
docker create -v /srv --name pmm-data percona/pmm-server:2 /bin/true
docker run -d -p 8080:8080 -p 443:443 --volumes-from pmm-data --name pmm-server --restart always percona/pmm-server:2
2.모니터링 할 디비 설치된 서버에서 pmm 메인 서버에 연결 할 pmm-agent 설치
wget https://repo.percona.com/apt/percona-release_latest.generic_all.deb
sudo dpkg -i percona-release_latest.generic_all.deb
apt-get update
apt-get install pmm2-client
## main 서버에 연결
pmm-admin config --force --server-insecure-tls --server-url=https://admin:password@ip_address:443
3. 모니터링 할 디비 서버에서 mysql 계정 만들기
# 권한 주기
CREATE USER 'pmm'@'localhost' IDENTIFIED BY 'password' WITH MAX_USER_CONNECTIONS 10;
GRANT SELECT, PROCESS, SUPER, REPLICATION CLIENT, RELOAD ON *.* TO 'pmm'@'localhost';
flush privileges;
4. 모니터링 할 디비 서버에서 PMM 메인서버로 연결
pmm-admin add mysql --query-source=perfschema --username=pmm --password=[password]
pmm-admin add mysql --query-source=slowlog --username=pmm --password=[password] HQ-DB-(DBNAME)-SLOWLOG
OS 대시보드

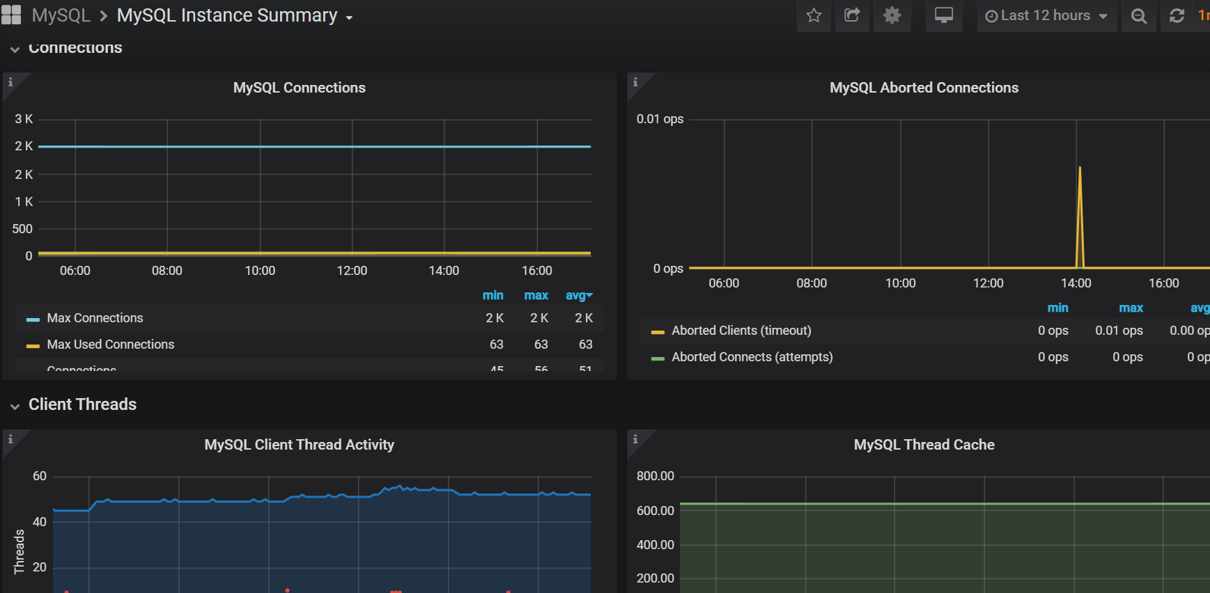
MYSQL 대시보드
아래와 같이 MySQL 관련된 여러가지 대시보드를 확인할 수 있다 .


이 밖에 알람, 쿼리 분석기 기능들이 있어 디비 모니터링 툴로 적합한 거로 보입니다.
Reference
'Data Enginnering > Mysql' 카테고리의 다른 글
| MySQL - login-path (0) | 2020.12.27 |
|---|---|
| MySQL - mysqldump (0) | 2020.12.26 |
| MySQL - UNION , UNION ALL 차이 (1) | 2020.11.20 |
| MySQL - 프로세스 리스트 (0) | 2020.11.20 |
| MySQL 레플리케이션 상태 확인 (0) | 2020.09.27 |
공지사항
최근에 올라온 글
최근에 달린 댓글
- Total
- Today
- Yesterday
링크
TAG
- flask
- ios
- linux
- SWIFT
- logstash
- 리눅스
- 엘라스틱서치
- BigData
- ElasticSearch
- 로그
- nginx
- network
- docker
- pytest
- spark
- python
- WEB
- MYSQL
- SQL
- 도커
- 네트워크
| 일 | 월 | 화 | 수 | 목 | 금 | 토 |
|---|---|---|---|---|---|---|
| 1 | 2 | 3 | ||||
| 4 | 5 | 6 | 7 | 8 | 9 | 10 |
| 11 | 12 | 13 | 14 | 15 | 16 | 17 |
| 18 | 19 | 20 | 21 | 22 | 23 | 24 |
| 25 | 26 | 27 | 28 | 29 | 30 | 31 |
글 보관함